Pipeline: Your Consolidated Hub
of Essential Project Data

Pipeline Page is where time and capacity meet, giving you a live,
comprehensive view of your entire project landscape.

pipeline background

Intelligent Project Management:
High-Priority Projects Are Always on Top of the Pipeline

In Epicflow project pipeline management software, projects are sorted by priority, which is calculated according to the CCPM principles based on the dependencies between projects.

The project that requires maximum management attention is always on top. The order of projects changes in real time depending on project environment transformations, so you can always be sure that you’re focused on the right part of project work.

At the same time, you can set up a Business Value for every project, and Epicflow will prioritize them based on the defined values.

pipeline-on-action

Time and Capacity Constraints Visible at a Glance

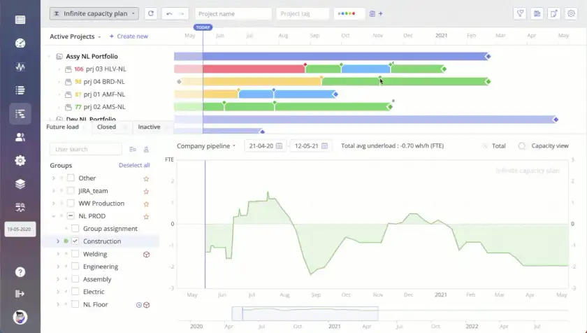
Time and capacity are intertwined, each echoing the shifts and changes of the other. As demonstrated in the scenario where a project milestone is adjusted, it directly impacts the resource load, painting a vivid picture of the project’s new reality. It’s worth noting that this change can lead to an increase in resource demand: the line above zero indicates a potential resource overload.

Identify the Projects’ Feasibility by Their Colors in the Pipeline

Buffer is extra time before the end of the project used to manage uncertainty. In Epicflow, it is closely related to the priority coefficient. The less buffer a project has, the higher the risk factor, and the higher it is in the Pipeline.

In Epicflow Pipeline software for project management, the following four colors are used:

 

  • Red is an indicator of unfeasible milestones;
  • Yellow warns about buffer reduction;
  • Green and blue mean that your projects have enough buffer time and will most likely be delivered on time.

Pipeline Project Management Software Change Sensitivity

Get Real-Time Automatic Project Priority Recalculation As Soon As Project Changes Occur

You don’t have to calculate anything: in case of project changes, Pipeline gets automatically updated right away. All projects’ priorities are recalculated immediately based on the milestone feasibility.

Have Essential Project Information at Hand
with Project Pipeline Software Filtering

Find necessary information immediately by using the following Pipeline filters:

  • Priority
  • Project name
  • Project manager
  • Project tag
  • Task name
  • Date range
  • Status
  • Stage
  • Competence
  • Attributes
  • Tag
  • Summary level
  • User name
  • User tag
  • User attribute
  • Group name
  • Group tag
  • Item color
Frame 1208

Implement Project Changes on the Fly with the Quick Edit Mode

A Quick Edit (QE) Mode lets you create and edit projects by using key combinations or a graphic interface in the Pipeline.

Predict the Due Dates with Pipeline Leveling

Having a capacity constraint means that projects have to wait for resources, which can lead to delivery delays. Enable Pipeline Leveling for the whole project portfolio to predict the delivery date of every project based on automatically calculated priorities, network constraints, and available capacity.

Frame 1208 (2)
Frame 1208 (3)

Make the In-Depth Analysis to Choose the Best Sequence and Deliver All Projects on Time with Project Forecasting Pipeline Software

As soon as Epicflow calculates the dates, you can go to the Dashboard and check the Performance tab to explore the details:

  • Project statuses,
  • Number of hours in execution,
  • Planned due dates,
  • Percentage and number of projects to be delivered on time.

If you see that missed due dates are inevitable, you can enable What-if analysis or try Project Staggering to change the start dates of the projects to contribute to their timely delivery or assign more people to enormously big tasks to cut their duration.

explore

Explore Project Schedules in a Gantt View with Pipeline Project Management Software

Open the Gantt Chart in the Pipeline to see projects’ schedules, explore milestones, tasks, and dependencies between them as well as implement changes to your projects’ plans.

choose

Choose Between Automatic and Manual (Customized) Planning Depending on Your Needs

  • Go to the Auto-Planning mode to have automatically calculated priorities and task durations.
  • Enable the Manual Planning mode to replace tasks and summaries on the timeline and change their duration.
Predict

Predict Your Resources’ Load and Output with an AI-Driven Future Load Graph

Enable a Future load graph to let predictive analytics calculate the workload of your resources based on the assigned tasks at any date in the future. This graph helps avoid overload and eliminate bottlenecks in your flow.